Інструкція користування Merchant cabinet
Merchant Cabinet – це система, за допомогою якої ви можете, виконувати різноманітні операції, які допоможуть вам ефективно аналізувати та керувати вашими платежами.
Завдяки Merchant Cabinet ви можете продивлятися аналітику по платежам у виді графіків, відстежувати відшкодування, створювати інвойси, формувати платежі, та продивлятись звітність, щоб отримати детальну інформацію та аналіз вашої фінансової діяльності.
Початок роботи з системою
⚠️ Для входу в особистий кабінет перейдіть за посиланням - merch.easypay.ua
1. Заповніть поля:
- Номер телефону
- Пароль
Натисніть кнопку Увійти.

⚠️ Важливо! Перед початком роботи - пройдіть ідентифікацію.
Ідентифікація
Після реєстрації в особистому кабінеті мерчанта, перед початком роботи, необхідно пройти процес ідентифікації.

Оберіть тип ідентифікації для продовження роботи:
Розпочати як ФОП
- Доступна ідентифікація для фізичних осіб-підприємців. Після
натискання ви зможете пройти необхідні кроки онлайн.
Розпочати як ЮО (юридична особа) - ⚙️ Функція наразі в розробці
- Якщо ви є представником юридичної особи — натисніть кнопку, після чого відкриється форма зворотного зв’язку. Залиште свої контактні дані, і ми зв’яжемося з вами найближчим часом.
1. Натисніть кнопку «Розпочати як ФОП»:

Ознайомтесь з документом та натисніть кнопку «Почати»
Перший крок

Опис полів:
- ІПН - 10 цифр
- ПІБ - Прізвище, ім’я, по батькові
- Дата народження - Формат: ДД.ММ.РРРР
- Місце народження - Населений пункт, країна
- Номер телефону - Формат: +38 ХХХ ХХХ ХХ ХХ
- Електронна пошта - За наявності
- Офіційний або інший веб-сайт - За наявності
Другий крок

Опис полів
| Поле | Опис / Формат | Коментар |
|---|---|---|
| IBAN | Введіть номеру банківського рахунку
у форматі UA************ |
29 символів IBAN використовується
для ідентифікації вашого банківського рахунку в системі, з якого будуть здійснюватися або на який будуть надходити платежі. Обов’язковий для ідентифікації як ФОП. |
| Назва банку | Введіть назву вашого
банку, якщо поле не заповнилось автоматично |
|
| Код банку | Введіть код вашого банку | 6 цифр (заповнюється автоматично при вказанні IBAN) |
| Громадянство | Поле громадянства
передзаповнене значенням "Україна” |
Доступне для редагування вручну у разі іншого громадянства |
| Адреса місця проживання | Введіть вашу повну
адресу проживання або перебування |
Область, місто/село, вулиця, будинок, квартира, індекс |
| Місце тимчасового перебування (для неризедентів) | Введіть адресу вашого тимчасового
перебування, якщо ви є нерезидентом |
|
| Вид ідентифікаційного документу | Введіть тип офіційного документа, що посвідчує особу, на підставі якого
проводиться ідентифікація фізичної особи- підприємця (ФОП) |
У разі вибору будь-якого
документа, крім паспортної книжечки, з'являються додаткові поля: - Термін дії документа - Унікальний номер запису в ЄДДР |
| Серія (за наявності) та номер ідентифікаційного документу | Введіть офіційні реквізити документа, що посвідчує особу | |
| Дата видачі ідентифікаційного документу | Введіть дату, коли ваш
документ, що посвідчує особу, був офіційно виданий уповноваженим органом |
|
| Термін дії ідентифікаційного документу | Введіть дату, до якої
документ, що посвідчує вашу особу, вважається чинним |
Це поле обов’язкове не
для всіх типів документів, а лише для тих, які мають обмежений строк дії, наприклад: - ID-картка громадянина України - Закордонний паспорт - Посвідка на тимчасове або постійне проживання - Е-паспорт |
| Орган, що видав ідентифікаційний документ | Вкажіть повну назву
державного органу, який видав документ, що посвідчує особу |
|
| Унікальний номер запису в ЄДДР (за наявності) | Введіть дату і номер
запису в Єдиному державному реєстрі, якщо вони не заповнилися автоматично Цифровий код з 13 або більше символів,наприклад: 00000000000XXXX |
Унікальний номер
зазначено на ID-картці (на зворотному боці або у витягу з реєстру). Також доступний у додатку «Дія» у розділі з паспортом. |
| Дата та № запису про державну реєстрацію ФОП | Дата реєстрації ФОП — у
форматі ДД.ММ.РРРР Номер запису — унікальний числовий код, присвоєний при реєстрації, наприклад: № 2 345 678 9000 123456 |
Де знайти:
Навіщо потрібно:
|
Третій крок

Опис полів
| Поле | Поле / Формат | Коментар |
|---|---|---|
| Зміст та суть діяльності | Виберіть з випадаючого
списку відповідний варіант: ◦ Надання послуг ◦ Реалізований товар ◦ Виконані роботи |
|
| Опис діяльності | Опишіть, яку саме діяльність ви будете здійснювати як ФОП (наприклад: ремонт мобільних телефонів, онлайн-продаж косметики тощо). | Важливо описати фактичну суть діяльності, за яку прийматиметься оплата |
| Прогнозований місячний обсяг операцій | Орієнтовна сума фінансових надходжень,
яку ви плануєте отримувати щомісяця |
Для оцінки фінансового
ризику та вибору відповідного підходу до фінмоніторингу |
| - Податкова декларація за останній звітний період додається
- Новий ФОП |
Потрібно обрати один із
варіантів: - Якщо ви вже здійснювали діяльність — додаєте податкову декларацію за останній звітний період. - Якщо ви тільки зареєструвались — обираєте «Новий ФОП» |
Необхідно для визначення
статусу підприємця (новий/ діючий) для подальшої перевірки |
| Наявність власного чи орендованого майна | Оберіть «Так» або «Ні» залежно від того, чи маєте ви | Необхідно для аналізу бази
активів, що можуть використовуватись у підприємницькій діяльності |
| Види діяльності за КВЕД | Вкажіть офіційні напрямки
діяльності, зареєстровані у держреєстрі |
Один або кілька кодів
видів економічної діяльності, відповідно до Класифікатора (КВЕД) |
| Відповідальна особа зтехнічних питань | ПІБ, номер телефону та
email (за наявності) особи, яка відповідає за технічну підтримку чи технічну взаємодію. |
Необхідно для забезпечення
оперативного зв’язку з технічною стороною бізнесу |
| Відповідальна особа з фінансових питань | ПІБ, номер телефону та
email (за наявності) особи, яка відповідає за фінансову взаємодію |
Необхідно для питань,
пов’язаних з платежами, звітністю, документами. |
Четвертий крок

Опис полів
| Поле | Опис / Формат | Коментар |
|---|---|---|
| Чи належите Ви до політично значущих
осіб, членів сім’ї політично значущих осіб та осіб, пов’язаних з політично значущими особами? |
Випадаючий
список (Так/Ні) |
Обов'язкове поле |
| Зазначте суть зв’язку (вкажіть публічні функції, які Ви виконуєте / ПІБ, дату народження, посаду політично значущої особи, членом сім’ї якої Ви є, або з якою пов’язані тощо) | Текстове поле | Обов’язкове, якщо в
попередньому полі обрано «Так» |
| Чи мають фізичні та/або юридичні особи/державні органи/організації, які зареєстровані на території РФ/РБ/НКТ, участь/частки/акції у вашому
статутному капіталі? |
Так / Ні | |
| Чи є фізичні та/або юридичні особи/державні органи/організації з РФ/РБ/НКТ вашими кінцевимибенефіціарними власниками або
вигодонабувачами? |
Так / Ні | |
| Чи є ви офіційним представництвом російських/білоруських компаній,державних органів чи організацій? | Так / Ні | |
| Чи маєте діючі договори або ділові відносини з особами чи організаціями РФ/РБ/НКТ, або з пов’язаними з ними особами? | Так / Ні | |
| Чи маєте відкриті рахунки в установах, що є резидентами РФ/РБ/НКТ? | Так / Ні | |
| Чи маєте представництва/підрозділи/довірених осіб або ведете діяльність на території РФ/РБ/НКТ? | Так / Ні | |
| Чи є серед керівництва особи або структури з РФ/РБ/НКТ чи пов’язані з
ними? |
Так / Ні | |
| Чи підтримуєте або просуваєте (ви або ваші учасники, акціонери,
бенефіціари) ідеї сепаратизму, радикалізму, екстремізму, рашизму? |
Так / Ні | |
| Чи здійснюєте/здійснювали операції з цінними паперами, емітованими
резидентами РФ/РБ або афілійованими з ними? (Зазначити дату останньої операції) |
Так / Ні + текст
(якщо Так) |
|
| Чи здійснюєте перекази коштів на користь громадян/організацій РФ/РБ/
НКТ або осіб із санкційних списків? Якщо так – зазначити призначення, одержувача, суть переказів. |
Так / Ні + текст
(якщо Так) |
|
| Чи здійснюєте пожертви або фінансову допомогу політичним чи
громадським організаціям? Якщо так – вказати назву, суть і обсяг пожертв. |
Так / Ні + текст
(якщо Так) |
|
| Особа – представник клієнта – відсутня | Чекбокс | Встановлюється, якщо оформлює сам клієнт,
без представника |
⚠️ Важливо! Перевірте правильність введених даних і натисніть кнопку «Сформувати документи». Протягом 5-10 секунд з’являться сформовані документи: заява акцепту та опитувальник..
Сформовані документи можна перевірити на коректність. Обов’язково
додайте скан-копії необхідних документів.

Після додавання документів потрібно пройти процес підписання як сформованих, так і доданих документів через сервіс ДІЯ.Підпис або Електронний підпис.

Після успішного підписання документів ви маєте пройти верифікацію через ІСЕІ (система електроннно ідентифікації) натиснувши відповідну кнопку.
(верифікація здійснюється через КЕП ФОП)

Якщо верифікація пройдена успішно ви отримаєте повідомлення успіху
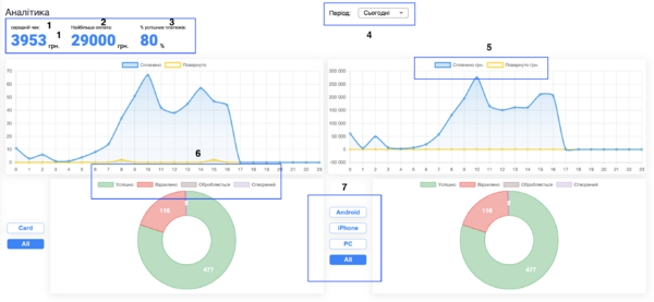
Аналітика
Аналітика – це головний екран, який відкривається після авторизації у системі. Тут ви можете переглядати аналітику у вигляді графіків, обираючи потрібний період для аналізу фінансової діяльності вашого бізнесу.
⚠️ Зверніть увагу: Якщо ви не пройшли ідентифікацію в розділі Налаштування і у вас немає проведених платежів, цей розділ буде порожнім.

Загальні елементи головного екрану:
1. Середній чек:
- це середня сума коштів, яку клієнти витрачають за одну транзакцію. Розраховується як загальна сума всіх платежів, поділена на кількість транзакцій за певний період часу.
2. Найбільша оплата:
- це максимальна сума коштів, яку клієнт витратив за одну транзакцію. Цей показник допомагає визначити максимальний рівень витрат окремих клієнтів або груп клієнтів.
3. % Успішних платежів:
- це відсоток платежів, які були успішно завершені без будь-яких проблем або помилок, у відношенні до загальної кількості здійснених транзакцій.
4. Період:
- це проміжок часу за який ви можете продивитися інформацію по платежам.
5. Значення графіку:
- надає візуальне подання даних про обсяги оплачених та повернутих сум у певний період часу.
6. Статуси: інформація про стан ваших платежів.
- Успішний: статус вказує на те, що оплата була успішно здійснена і кошти були успішно зараховані на рахунок мерчанта. Платіж пройшов без проблем та відповідає всім критеріям для завершення;
- Відхилено: статус означає, що платіж був відхилений або відмінений, зазвичай через недостатньо коштів на рахунку клієнта, помилку в операції або інші причини, які призвели до неможливості проведення оплати;
- Утриманий: статус означає, що платіж був затриманий для подальшої перевірки або розгляду. Причини можуть включати заморожену суму, коли кошти платника тимчасово утримані, і після утримання платіж може бути або відхилений, або прийнятий залежно від результатів перевірки.
7. Методи оплати: ви може відслідкувати які інструменти оплати використувували ваші клієнти, це дозволить зрозуміти, які методи оплати користуються найбільшим попитом серед ваших клієнтів.
Методи оплати:
- Apple Pay: Мобільні платежі на пристроях Apple.
- Card: Оплата банківськими картками.
- Google Pay: Мобільні платежі на Android.
- MasterPass: Цифровий гаманець для онлайн-оплат.
- Android: Платежі через Android-пристрої.
- iPhone: Платежі через iPhone.
- PK: Оплата через комп'ютер.
Відшкодування
В даному розділі у вас є можливість продивлятися всі операції повернення коштів, які були здійснені у межах вашої діяльності як Мерчанта.

1. Дата: дата нарахування коштів на ваш рахунок;
2. Номер рахунку/карти: номер банківського рахунку або карти, на який здійснюється відшкодування коштів;
3. Номер платежу: унікальний ідентифікатор платежу, що підлягає відшкодуванню;
4. Призначення: опис причини відшкодування або повернення коштів;
5. Сума: сума відшкодування;
6. Статус:
- Прийнятий: кошти зараховані;
- Видалений: відображається у випадках, наприклад, коли платіж був направлений в банк і не був прийнятим, або видалений на стороні EasyPay;
- Введений: відображається у випадках, коли платіж був відправлений зі сторони EasyPay, але банк не дав ще відповіді. На даному статусі ще є можливість видалити платіж.
Інвойс
В даному розділі у вас є можливість створювати посилання по якому клієнти зможуть сплачувати ваші послуги.

- Поділитися: створіть посилання для оплати і надішліть його вашим клієнтам через електронну пошту, повідомлення або інші канали комунікації;
- Оплати: перейдіть у розділ "Платежі", щоб переглянути та управляти всіма проведеними та очікуваними оплатами;
- Видалити: видаліть непотрібні посилання для оплати, якщо вони більше не актуальні або були створені помилково;
- Фільтр: Натисніть на значок фільтра для пошуку або відбору потрібних інвойсів. Доступні параметри: - Сервіс: оберіть потрібний сервіс, за яким сформовані інвойси. - Період: встановіть часові рамки для пошуку (наприклад, за останній тиждень або місяць). - Статус: фільтруйте інвойси за станом: усі, очікує оплати, оплачені, видалені.
Додаткові параметри:
- кінцева дата,
- номер телефону (вказаний при створенні інвойсу),
- сума інвойсу.
Створення нового інвойсу
У розділі «Інвойс» оберіть опцію «Створити» та введіть всю необхідну інформацію у відповідних полях.

1. Сервіс: з випадаючого списку оберіть необхідний сервіс, по якому буде сформовано рахунок на оплату;
2. Сума платежу: введіть суму, яку клієнт повинен заплатити за дану послугу;
3. Опис платежу: введіть короткий опис послуги;
4. Тип платежу: оберіть з випадаючого списку тип платежу;
5. Термін дії: вкажіть дату до якої інвойс буде доступний на оплату;
6. Номер телефону: на даний номер телефону буде відправлено посилання. Поле не є обов’язковим;
7. Електронна пошта: на дану електронну адресу буде відправлено посилання. Поле не є обов’язковим.
Платежі
В даному розділі ви можете переглядати всі оплати за ваші послуги та статус по ним.

Панель фільтрів у розділі
- Вибір сервісу (наприклад, «1 обрано») Ви можете обрати один або декілька сервісів, за якими бажаєте переглянути платежі. Якщо обрано «Всі сервіси», відображаються всі транзакції.
- Календар (вибір періоду) Ви можете встановити конкретну дату або діапазон дат, за який необхідно відобразити платежі.
- Поле «Де шукати» (фільтр пошуку) Дозволяє обрати параметр, за яким буде здійснюватися пошук. Після вибору з’являється відповідне поле для вводу:
- # транзакції – введення номера транзакції;
- Сума – введення суми платежу;
- order ID – введення номера замовлення;
- Статус – пошук за статусом (наприклад: «Прийнятий», «Відхилений»).
- Кнопки керування:
- 🔍 Пошук – запускає пошук відповідно до введених даних;
- ⟳ Оновити – перезавантажує дані на сторінці. Рекомендується натискати після зміни фільтрів або дати.
Показники над таблицею
- Кількість транзакцій – відображає загальну кількість операцій за обраними фільтрами;
- Загальна сума – сумарна сума всіх транзакцій за вибраний період.
Завантаження даних
Ви маєте можливість завантажити файл з платежами за вибраний період (формат CSV або Excel) за допомогою кнопки «Завантажити».
Таблиця «Платежі»
У таблиці відображаються всі транзакції згідно з вибраними фільтрами. Кожен рядок — це окремий платіж. Таблиця містить такі колонки:
| Колонка | Опис |
|---|---|
| Іконка (перший стовпчик) | Відображає тип операції: оплата або повернення коштів. |
| Order ID | Внутрішній номер замовлення, який передається з боку мерчанта. Може бути порожнім («-»), якщо мерчант його не надсилає. |
| Дата платежу | Дата та час здійснення платежу. Можна сортувати за зростанням або спаданням. |
| ID транзакції | Унікальний номер транзакції у системі. Саме за цим номером можна відстежити операцію або звертатися у підтримку. |
| Сервіс | Назва сервісу або торгової точки, через яку був здійснений платіж. |
| Сума | Сума операції. Знак «₴» — валюта. Можливі від’ємні значення (повернення або списання). |
| Статус | Результат платежу:
– «Прийнятий» — уcпішна транзакція; – «Відхилений» — транзакцію не виконано. Відображається червоним кольором; |
| Іконка квитанції / чека | Натиснувши на цю іконку, Ви можете переглянути деталі платежу або завантажити чек. |
Додатково:
Кількість рядків на сторінці
- Ви можете обрати, скільки платежів відображати на одній сторінці (наприклад: 10, 20, 50, 100). Це зручно, якщо потрібно переглянути більше операцій без переходу на інші сторінки.
Сортування стовпців
У заголовках колонок відображається стрілочка. Натиснувши на стрілку, Ви можете відсортувати дані:
- за зростанням (стрілка вгору);
- за спаданням (стрілка вниз). Це дозволяє швидко впорядкувати платежі, наприклад, від найновішого до найстарішого або за номером транзакції.
Реєстри
Розділ «Реєстри» дозволяє Вам сформувати та отримати звіт по платежах у вигляді файлу (щоденного або щомісячного) у зручному форматі.

На сторінці відображаються типи доступних реєстрів:
- «Щомісячний реєстр» - формує звіт з усіх платежів за календарний місяць;
- «Щоденний реєстр» - створює звіт за один вибраний день;

Як створити новий реєстр
- Оберіть шаблон: Оберіть вид шаблону, який може бути Індивідуальний або Шаблон. Якщо ви обираєте Індивідуальний, то необхідно вибрати дані, які необхідно відображати у звіті. Якщо обираєте Шаблон, то фінальна форма створить загальний звіт без додаткового вибору.
- Оберіть дані: Оберіть, які дані необхідно відображати у вашому звіті, такі як номер транзакції, сума та інші.
- Формат: Якщо ви вказуєте один з форматів CSV/Dbf/Хls/SFTP то звіт буде надіслано на вказану вами електронну пошту. Якщо обрано Sftp, звіт буде доступний для скачування, і поле Email стане недоступним.
- Email: Поле для введення електронної адреси, на яку буде надіслано сформований реєстр.
Налаштування
В підрозділі «Безпека» у вас є можливість змінити пароль до вашого облікового запису.

Підтримка
В даному розділі ви можете звернутися за технічною підтримкою до співробітників EasyPay через будь-який канал зв’язку. Через форму зворотнього зв’язку оберіть тип звернення:
- Технічне — для вирішення проблем після підключення акаунта мерчанта;
- Організаційне — щодо документів, реквізитів, договорів;
- Інтеграційне — для питань підключення та інтеграції. Обраний тип допоможе швидше обробити запит.
